
Ultimat guide för kundservicerapportering
Kundservicerapporter hjälper företag att spåra trender, identifiera förbättringsområden och fatta välgrundade beslut genom att ge insikter om kundpreferenser oc...

Kundtjänstrapporter erbjuder insikter om prestanda, förbättringsområden och topppresterande avdelningar. Regelbundna granskningar säkerställer kundnöjdhet och lojalitet. LiveAgent tillhandahåller omfattande rapporteringsfunktioner för att förbättra servicekvaliteten.
Kundtjänstrapporter ger en översikt över alla kundtjänstförfrågningar och relaterade aktiviteter. De ger insikter om hur ett kundsupportteam presterar, vad som kan förbättras och vilka avdelningar som utmärker sig.
Kundtjänstrapporter kan inkludera men är inte begränsade till:
Att granska rapporter regelbundet är ett måste när du arbetar med programvara för kundtjänst online. Att göra det kan hjälpa dig att förbättra dina affärsmetoder, produkter och de tjänster du tillhandahåller samtidigt som du säkerställer att dina kunders behov och förväntningar uppfylls.
Betrakta följande scenario. Du tror att ditt kundsupportteam gör ett fantastiskt jobb med att hantera ärenden eftersom din genomsnittliga ärendelösningstid är under 8 minuter. Men när du tittar närmare och granskar agentrecensioner märker du att dina agenter får negativa recensioner om och om igen. Detta kan tyda på att de har bråttom att svara på varje ärende och offrar servicekvaliteten för hastighet. Eftersom scenarier som detta är mycket vanliga är det ett måste att kontrollera dina kundtjänstrapporter – och det bör göras regelbundet.
LiveAgent erbjuder 11 kundtjänstrapporteringsfunktioner. Kolla in dem i detalj nedan.
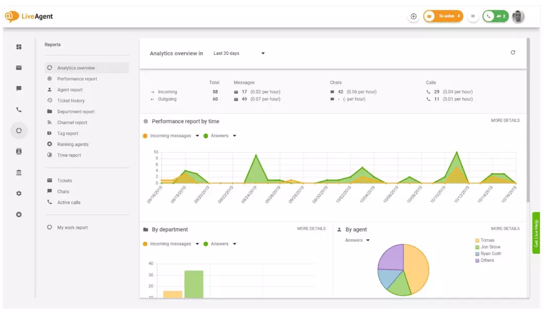
Analysoversikten ger dig en komplett översikt över dina kundtjänstinsatser. Den låter dig se användningsstatistik, prestationsrapporter och kundnöjdhetsbetyg. I grund och botten ger den dig en förhandsgranskning av varje rapport (taggrappport, kanalrapport, agentrankning) som finns tillgänglig i LiveAgent.

Prestationsrapporter kan ge dig en bra uppfattning om hur dina agenter spenderar sin tid. Rapporterna visar hur många ärenden varje agent besvarade över olika kanaler och hur lång tid de tog på sig att besvara dem. Förutom att indikera agentproduktivitet kan prestationsrapporter också visa agentbetyg. De låter dig se och jämföra agentprestanda när det gäller hjälpsamhet, kunnighet och hastighet.

Agentranknigsoversikten är en komplett rapport över alla positiva och negativa agentrecensioner. Rapporten är komplett med kommentarer från kunder, datumet då recensionen mottogs och ger dig till och med möjligheten att navigera till ärendet som agenten löste när de fick recensionen.

Taggrapporter ger dig insikt i vilka taggar som är mest förekommande i dina kundtjänstärenden. Att ha tillgång till en organiserad rapport som denna kan visa vilken typ av problem ditt team hanterar oftast, och kan därför ge handlingsbara insikter och hjälpa dig att förbättra din produkt/tjänst.

Visa alla uppfyllda och missade SLA:er från ett specifikt tidsintervall för att överbrygga klyftan mellan den service du förväntas tillhandahålla och den service du för närvarande levererar. SLA-efterlevnadsrapporter låter dig sortera alla SLA:er efter datum, avdelning och agent så att du kan se vem som utmärker sig på att uppfylla SLA:er och vem som behöver förbättras.

SLA-loggrapporter ger en mer detaljerad vy av alla missade och uppfyllda SLA:er från en specifik tidsperiod. SLA-loggar visar ärendebegäraren (kund), ärende-ID, SLA-starttid, avdelningen ärendet tilldelades, agenten ärendet tilldelades, förfallodatum, stängningsdatum och eventuell återstående/försenad SLA-tid.
Alla loggar kan exporteras till en CSV-fil.

Agenttillgänglighetsrapporten låter dig övervaka tillgängligheten för dina supportagenter. Se när varje agent var online och besvarade ärenden, chattar och samtal, och hur länge. För enkel delning kan alla agenttillgänglighetsloggar exporteras till en CSV-fil.

Agentrapporten ger dig en helhetsbild av alla agentaktiviteter, arbetstid, försäljning, recensioner och andra mätvärden såsom genomsnittlig chatttid eller genomsnittlig chattupphämningstid. Segmentera agentrapporter efter datum, avdelning, kanal och agent för att få en korrekt bild av hur dina team presterar.

Kanalrapporter ger dig en ganska bra uppfattning om vilka supportkanaler som används mest av dina kunder. Kanalrapporter ger detaljerad information om alla inkommande e-postmeddelanden, samtal, livechattar, kontaktformulär, feedbackformulär, Facebook-meddelanden, tweets – you name it.
Kanalrapporter, liksom de flesta rapporter i LiveAgent, kan visas i ett områdesdiagram, linjediagram, stapeldiagram och cirkeldiagram.

Avdelningsrapporter ger dig en översikt över hur många supportärenden varje avdelning har mottagit och löst över olika kommunikationskanaler. Rapporten kan också ge insikt i hur varje avdelning presterar när det gäller kundfeedback och recensioner.

Tidsrapporter ger dig en detaljerad översikt över det totala antalet timmar och minuter som spenderats på lösningen av varje ärende. I rapporten kan användare se ärende-ID och till och med navigera till själva ärendet, agenten som tilldelats ärendet, den begärande kunden, datumet, mängden tid agenten spenderade på att lösa ärendet, fakturerad tid och eventuella ytterligare anteckningar.
Rapporten ger dig möjligheten att använda filter och söka efter ärenden från specifika kunder eller agenter.

LiveAgent erbjuder över 180 avancerade helpdesk-funktioner som kan hjälpa dig övervaka den service dina kunder får. Vi har beskrivit några av dessa funktioner nedan.
Även om LiveAgent gör ett bra jobb med att meddela dig när ett nytt ärende anländer, föredrar vissa personer att bli meddelade via e-post. Ställ in e-postmeddelanden så att du kan bli meddelad varje gång:
Räcker inte e-postmeddelanden? Ställ in Slack-meddelanden. Varje gång ett nytt ärende öppnas, löses eller besvaras kommer du att meddelas på Slack. Slack kan också meddela dig om några LiveAgent-automatiseringsregler har ändrats medan du var borta från din instrumentpanel.

Som tidigare nämnts kan LiveAgent-rapporter exporteras till CSV-filer. Utöver det ger LiveAgent dig möjligheten att exportera enskilda ärenden. Ärendeexporter innehåller ärendestatus, kundnamn, e-post, ärende-ID, avdelningsnamn och ID, agentnamn och ID, taggar, ämne, e-postförhandsvisning, datum för skapande, konversations-ID:n och mer.
På språng utan möjlighet att logga in på LiveAgent, men behöver kontrollera framstegen för ett specifikt ärende? Be dina agenter att skicka dig en URL för online-ärendehistorik. Utan att autentisering är aktiverad kan du läsa online-ärendehistoriken genom att helt enkelt klicka på länken som skickades till dig.

Online-ärendehistorik-URL:en är en favorit bland kundframgångsansvariga. Det är det perfekta verktyget för att övervaka viktiga ärenden från VIP-klienter medan du semestrar i tropikerna.
LiveAgent tillhandahåller lagringsutrymme för obegränsade samtalsinspelningar. Om du behöver övervaka kvaliteten på dina agenters svar kan du göra det genom att lyssna på en uppspelning av varje samtal.
Vill du kolla in hur dina agenter hanterar ärenden i realtid? Använd chattöversikten för att bevaka när dina agenter hjälper kunder på livechatt.

LiveAgent kan fungera som ett verktyg för social lyssning. Vår Twitter-integration låter dig spåra och övervaka specifika nyckelord. Till exempel, om du väljer att spåra ordet LiveAgent, kommer varje gång någon använder det i en tweet (oavsett om de nämns/taggas med ett @ eller #), tweeten automatiskt att konverteras till ett ärende och hämtas till din instrumentpanel. Detta ger dig en chans att övervaka vad dina kunder säger om ditt företag indirekt. Att ha denna typ av insikter ger dig en chans att förbättra din produkt och din service.
Riktmärken och topplistor ger dig en uppfattning om hur dina kundsupportagenter presterar i jämförelse med varandra. Det låter dig se hur länge dina agenter har varit online, hur många meddelanden de har svarat på och vem som fick flest positiva recensioner på en dag.

Data kan visas för:
Feedback och förslag låter dig samla in nya idéer och feedback för framtida utveckling. Låt dina kunder diskutera sina idéer i ditt communityforum och ta reda på vad de verkligen tycker är viktigt.
LiveAgent integreras med över 40 tredjepartsapplikationer, inklusive programvara för kundnöjdhet. Ett bra exempel på denna programvara är Nicereply, som låter dig samla in kundfeedback genom NPS-, CES- och CSAT-undersökningar.
Integrera dem med LiveAgents livechatt och placera undersökningslänkar i ditt e-postmeddelande för att säkerställa att dina kunder alltid betygsätter dina agenters svar.
Den största fördelen med att granska kundtjänstrapporter och analys på vecko- eller månadsbasis är att du kan se vad som görs bra och vad som behöver förbättras. Som ett exempel kan du märka att du får fler livechattar än telefonsamtal, och därför behöver omfördela dina resurser (agenter) bättre för att matcha de inkommande ärendevolymerna för varje kommunikationskanal.
Utöver det kan granskning av dessa rapporter också ge insikt i vilka agenter som behöver ytterligare utbildning. Om du märker att vissa agenter fortsätter att få negativ feedback från kunder, medan andra agenter fortsätter att utmärka sig, kan detta vara en indikation på att de inte fick tillräckligt med utbildning eller att de inte använder bästa praxis när de pratar med kunder.
Att granska kundtjänstrapporter kan hjälpa dig att överbrygga klyftan mellan vad som förväntas och vad som tillhandahålls. När du väl identifierar dessa klyftor och förbättrar kommer dina kunder att märka det. När servicen förbättras, förbättras också kundnöjdheten, och med den kommer många fördelar.
Befintliga kunder köper oftare, spenderar mer pengar och är mer benägna att rekommendera ditt företag till andra – både online och personligen genom mun-till-mun-metoden.
Ju bättre service, desto gladare är dina befintliga kunder. Ju gladare de är, desto mer sannolikt är det att de rekommenderar ditt företag till andra, vilket betyder fler kunder och fler köp. I grund och botten är det en oändlig cykel. Som sådan bör du sträva efter att kontinuerligt förbättra, vilket du kan göra genom att granska all användningsstatistik direkt i din LiveAgent-instrumentpanel.
Upptäck LiveAgents kraftfulla funktioner som effektiviserar kommunikation, ökar effektiviteten och förbättrar kundnöjdheten.

Kundservicerapporter hjälper företag att spåra trender, identifiera förbättringsområden och fatta välgrundade beslut genom att ge insikter om kundpreferenser oc...

Få detaljerade insikter i agentprestanda med LiveAgents agentrapport. Spåra arbetstid, ärenden, chattar, samtal och mer. Exportera data till CSV och använd diag...

Övervaka och förbättra ditt supportteams prestanda med LiveAgents anpassningsbara rapporter, diagram och API-integration. Prova en gratis 30-dagars provperiod!...